Search

Reports: Employees > Employee Overview

The following article will help you access and interpret the statistical reports made by the system to get an overview of the growth occurring in your company over a certain period of time 

Reports: Employees > Employee Overview

1. The reports can be found by clicking "Reports" in the main menu, as shown below:

Screenshot_2022-10-31_at_09.41.27.png

 

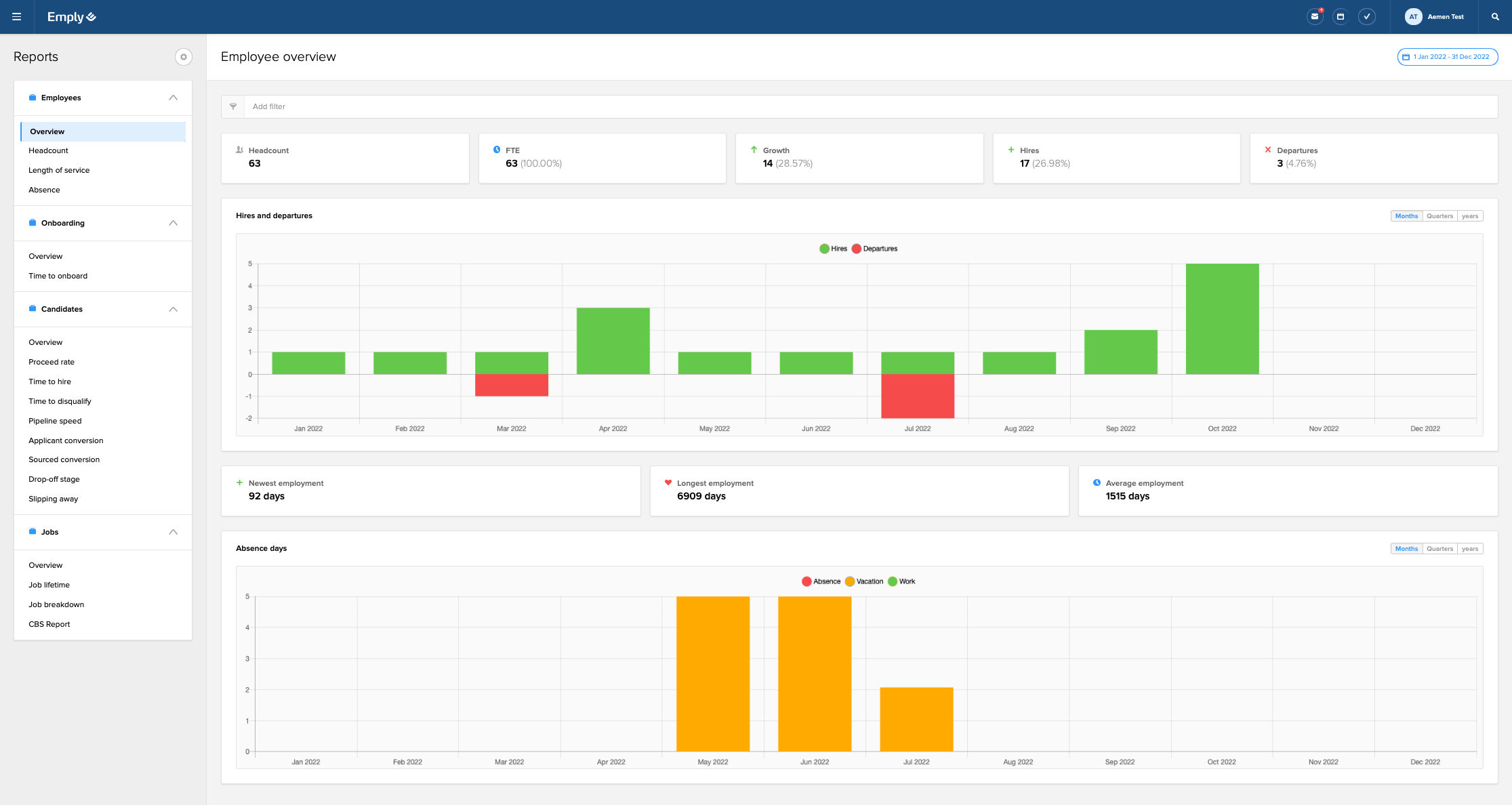
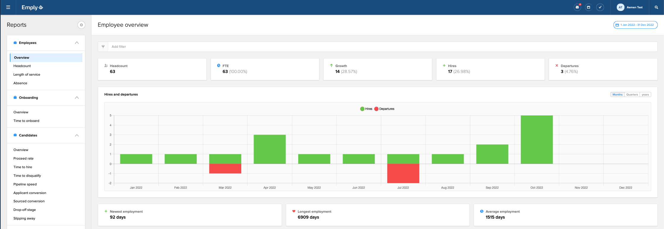
2. By selecting "Reports", you should end up on the "Employee overview" page under the "Employees" tab as the one shown below:

Screenshot_2022-11-07_at_16.02.28.png

In this tab, you can get an overview of the activity of employment in your company

 

Screenshot_2022-12-05_at_13.40.50.png

Headcount: Number of employee profiles that have an active employment which match filter criteria. "Headcount" and "FTE" will respond to filter end-date - the other tiles (Growth, Hires, Departures) respond to both start and end date in the filter (to calculate e.g. how many were hired from 01.01.2021-31.12.2021).

FTE: FTE stands for full-time equivalent and it represents the number of working hours that one full-time employee completes during a fixed time period, such as one month or one year. FTE on each payroll group can be different (e.g. 27 hours in Denmark and 40 hours in Germany), so FTE tile sums up FTE percentage from each payroll employment on an employee (be therefore aware of the fact that one employee can have several employments).

Growth: Difference between Hires and Departures that match filter and period. Percentage is calculated based on the initial headcount of employees at the start of the period.

Hires: Increase in Headcount that match filter criteria and period. Example: Headcount in May is 57. In June we hire 2 employees, which then gives a headcount of 59. This then gives a number of 2 in Hires in June, as there are two new employments that have an active employment date in June.

Departures: Decrease in Headcount that match filter criteria and period. Example: Headcount in May is 57. In June we resign 2 employees, which then gives a headcount of 55. This then gives a number of 2 in Departure in June, as there are two employments that have a resignation date of their employment which has or will be passed in June.

 

Hires and departure chart: The chart shows hires and departure over time, based on filter and period

Screenshot_2022-11-07_at_16.14.27.png

Newest employment: Amount of days, months or years since newest active seniority date of primary employment, taking consideration of filter and period. For example, filtering on January 2022 - April 2022, shows the newest employee with seniority date in that period, and calculates the number of days, months or years since seniority date until today’s date.

Longest employment: Amount of days, months or years since oldest active seniority date of primary employment, taking consideration of filter and period. For example, filtering on January 2022 - April 2022, shows the oldest employee with seniority date in that period, and calculates the number of days, months or years since seniority date until today’s date.

Average employment: The difference between all active employee profiles seniority date on primary employment, and end date of the specified period (if "All periods" is chosen = today’s date), and then divide this by number of active headcount.

Please note

Access to reports will allow the user to see all data in reports. There is no automatic filtering done from the system in regards to department or team; therefore the user will have access to data related to the report across all parts of the company.

Was this article helpful?

Was this article helpful?

Want to get in touch?

We got you. Fill out a request and we'll get back to you as soon as possible.

Submit a request